MRO207-4美的净水器安装说明和产品介绍

分享:
2014-05-10 23:32:11 点击数:15367 作者:水事易

产品名称:美的MRO207-4净水器

工作原理: 反渗透净水器

使用滤芯: PPF棉滤芯 陶瓷滤芯  反渗透(RO)膜

安装位置: 终端净水

是否用电:需要用电

能否直饮:可以

制造厂家:美的集团股份有限公司

美的MRO207-4净水器外观图

美的MRO207-4净水器外观图

美的MRO207-4净水器接口说明图

美的MRO207-4净水器接口说明图

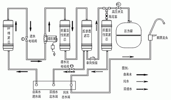
 美的MRO207-4净水器滤芯工作示意图

美的MRO207-4净水器滤芯工作示意图

 美的MRO207-4净水器安装示意图

美的MRO207-4净水器安装示意图

 来源:网络  整理:水事易

 

已有0条评论,共0人参与
发布
注册 | 忘记密码?



水事易相关咨询请扫码

关闭